Mining Bitcoin and other cryptocurrencies can be a very profitable venture, provided you have the necessary hardware and software for the job. It’s pretty obvious why the hardware plays a major role in how efficiently you can mine, and how much you can earn by doing it, but what about the software? Well, in order to get the most out of your mining rig, you’re going to need specialized pieces of software that usually don’t come pre-installed on your typical operating system. In fact, some of the software only works on operating systems designed specifically for them.
If you’re still new to crypto mining, however, you’ll probably want to take it slowly and start with something a bit simpler. Windows is a pretty good starting point thanks to its excellent support for all the latest hardware and the fact that most people are already familiar with it. That said, Windows can eat up quite a few resources, especially the current version, so you’ll need to sacrifice some efficiency in exchange for that sense of familiarity.
Linux, on the other hand, is a much more versatile operating system that comes in a wide variety of distributions. Some of these distros are very lightweight, allowing you to maximize your mining potential while others include all the software you need to start mining right off the bat, which isn’t the case with Windows. With that in mind, we decided to do some research and testing in order to find the best Linux distributions for crypto mining. Here are the ones that impressed us the most:
Top 3 Mining OS for Crypto
- HiveOS – Best overal mining OS, simple, cheap and comes with a free tier.
- RaveOS – Best OS for farming cryptocurrency easily and on a budget.
- PimpOS – Amazing scalability with wide hardware coverage.
Remember – We took a number of key factors into consideration when compiling this list, including price, performance, reliability, customer service, and more. And although we picked our favorites, any of the providers on the list offer great services and could be a good choice for your crypto mining farm.
1. HiveOS
- A modern and sleek look
- Companion mobile app
- Free tier available
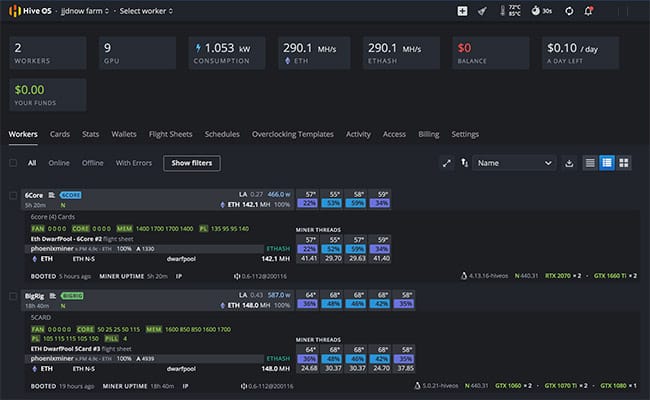
HiveOS is marketed as being the ultimate platform for mining and managing cryptocurrencies. And its creators aren’t exaggerating too much when they’re saying that. You only need to take a quick look at the HiveOS website to realize that this is a very modern platform design to appeal to the masses. Not only does the software look sleek and intuitive but it’s also very user-friendly and can be paired with a mobile companion app that lets you control your miners on the go. Companion apps like these are quite rare among Linux distros that specialized in cryptocurrency mining.

The installation process for HiveOS generally only takes a few minutes and you can expect support for most modern GPUs. This includes all Nvidia GeForce 10XX, 16XX, and 20XX models as well as AMD’s RX Polaris, Vega, and Navi series. ASIC miners are of course also supported. If you’re running multiple rigs you’re in luck because HiveOS comes with a bulk installation feature that lets you get an entire mining farm up and running in no time. Other notable features include real-time monitoring, remote OS updates, and reboots, on-the-fly tuning, 2FA, multilingual support, and even a built-in VPN.
Despite being an extremely high-quality service, HiveOS won’t break your bank. A standard package will set you back $3/mo per rig or $2/mo per ASIC miner. Alternatively, you can potentially get even better prices by joining Hive’s mining pool. If you’re not ready to commit to a purchase right off the bat don’t worry because you can use HiveOS for free for as long as you want. Naturally, there are some limitations, such as the fact that you can only have a maximum of 4 workers that are limited to mining certain types of currencies.
2. RaveOS
- Very intuitive and easy to use
- Companion mobile app
- Free tier available
RaveOS is quite similar to HiveOS in many ways and is generally considered its main competitor in the realm of cryptocurrency software. Just like its rival, RaveOS is trying to bring the concept of crypto mining into the mainstream and has been doing a great job at it so far. Another similarity is the companion mobile app that performs many of the same functions, such as remote monitoring, overclocking, rebooting, and more.

The standard installation image for RaveOS only takes up around 1 GB so you should be able to get a regular rig up and running in no time. Be aware that there’s a separate client for installing the software on multiple devices at once and a third firmware designed specifically for ASIC miners. Make sure to read more about each client on the official website so you don’t end up installing the wrong one by mistake. Aside from that, everything else is fairly straightforward with RaveOS and you can expect many of the same features offered by HiveOS, including wallet management, detailed statistics, auto-reboot, all-in-one dashboard, support for most AMD and Nvidia GPUs, and more.
As far as the pricing is concerned, there are three different packages to choose from. The Enthusiast package is completely free and gives you access to all features but can only support up to 3 devices. Meanwhile, the Pro package costs $2/mo per rig and comes with advanced customer support. The third and final tier is the Corporate package. The price changes depending on how many miners you’re using and is designed for large-scale operations using at least 300 devices.
3. PiMP OS
- Good support for rigs features both Nvidia and AMD GPUs
- Can easily handle large-scale mining operations
- No free tier but no subscription-based payment system either
I know what you’re thinking but PiMP is actually an acronym that stands for Portable Instant Mining Platform. As you can easily tell by its name, PiMP OS is a specialized Linux distribution created exclusively for mining Bitcoin and other cryptocurrencies. The distribution is based on Debian, which has a reputation for being one of the best distros for developers and programmers. Debian itself can also be used for mining but you’ll get better results with a derivative like PiMP.

The Portable Instant Mining Platform supports both AMD and Nvidia GPUs even when they’re part of the same rig. The OS comes equipped right off the bat with all the tools and software you’ll need to start farming and can handle rigs of any size, including full-fledged mining farms. At almost 4.5GB in size, the installation image is a bit large but you don’t have to install it locally since the operating system supports live booting. However, the developers note that running PiMP off a generic USB stick is not recommended.
Buying a license for PiMP OS will set you back $35, quite cheap considering you don’t have to pay for the license on a monthly basis. However, the distro does get pricey if you plan on installing it on a whole bunch of rigs because each key only supports a single rig. The good news is that purchasing keys in bulk will net you a significant discount. Namely, each key costs $32 if you purchase at least 50 of them and the price goes down to $30 per key for orders larger than 150.
4. Mining OS (by Minerstat)
- Excellent hardware support
- A very easy configuration process
- Free tier available
Mining OS is a fairly simplistic Linux distro developed by Minerstat. The company created a sort of all-in-one monitoring and management software specifically for crypto miners, with Mining OS being the main star of the show. There are a couple of different versions of the operating system to choose from depending on your hardware. It’s recommended that you visit the official website to see which GPU models are compatible with each version.

MsOS is compatible with more than 50 different types of Nvidia and AMD GPUs and also includes tools for monitoring FPGAs and ASICs (application-specific integrated circuits). Currently, you can use a total of 39 mining clients in conjunction with the distro, which gives you access to a wide variety of currencies. The setup process is remarkably easy as the OS can be booted off a USB drive or SSD and only requires adding a few values to the config.js file. There are also plenty of helpful features to look forward to, such as remote access, profit switch, control room, ClockTune, and more.
If you’re looking for a cheap and scalable Linux distro for cryptocurrency mining you’re in luck because that’s exactly what you’re getting here. Mining OS has a free plan that comes with certain limitations but can be used indefinitely. Once you need more juice, you can switch to the paid tier where you can choose how many workers you need, at a rate of €1.69/mo per worker. Going with a 3-month, 6-month or yearly plan grants you discounts of anywhere between 10% and 20%.
5. SimpleMining
- Focuses on simplicity, making it great for beginners
- Very lightweight, with low system requirements
- Free to use for the first 30 days
Just as its name suggests, SimpleMining is all about ease of use and accessibility. The distro uses a straightforward plug & play system, with very simple instructions on how to install the software and start mining. The download page even has a step-by-step guide on how to flash SimpleMiningOS on your computer, how to create a bootable USB, and how to migrate from other Linux cryptocurrency mining distros.
The system requirements of SimpleMining are quite low compared to a lot of competing software and the installation image only weighs in at about 500 MB. This makes it perfect for users who are looking for a lightweight mining manager. If you’re interested more in the features, on the other hand, you won’t be disappointed by what SimpleMining has to offer either. Among other things, the lengthy list of features includes things like automatic updates, real-time monitoring, bulk actions applicable to multiple rigs, power off/on schedule, and more.
SimpleMining doesn’t have a free tier that like some of the other entries on this list, however, you can test the software for free for up to 30 days. Once the trial period is over, you can continue to use the service for the price of $2 per month if you’re using anywhere between 1 and 50 rigs. Having more than 50 will drop the price down to $1.8/mo, having more than 100 will set you back $1.6, and so on. There are increasingly better discounts the more rigs you have, with the lowest possible price being $1/mo per rig for clients who are using more than 1,000 rigs.
6. Tails
- Designed with security and anonymity in mind
- Comes with Electrum pre-installed
- Completely free
Tails is a multi-purpose Linux distribution that we’ve talked about a couple of times in the past. Based on our testing, this is one of the most secure Linux distros out there. The OS is so good at protecting against surveillance and censorship that even famed whistleblower Edward Snowden recommended on multiple occasions over the years. Tails leverages the power of the Tor network to enhance its security systems but come with many other special features that allow users to stay under the radar at all times.

So why is this important for cryptocurrency mining? For a lot of people, it isn’t, however, there are certain countries that have banned virtual currencies, such as Bolivia, Iran, India, and others. While the governments of these countries are primarily looking to stop the population from using cryptocurrencies, mining them can also get you in hot water. Especially if you have a large-scale operation going on. A security-driven distro like Tails can help with that, though mining in a country that bans cryptos is still risky needless to say.
Among other things, Tails comes equipped with a bitcoin wallet right off the bat. Keeping in line with its overarching theme, the creators of the distro decided to go with Electrum since it is known as being one of the most secure wallets currently available. Unlike a lot of similar wallets, this one doesn’t download the blockchain locally, which saves you a lot of resources and keeps everything online and anonymous. Tails is completely free so don’t hesitate to give it a shot. You can read our Tails review here if you want to learn more about the distro first.
7. Lubuntu
- Lightweight version of Ubuntu
- Accessible to beginners
- Completely free
Lubuntu is not a specialized distro for mining cryptocurrency but can get the job done just as well as any other entry on this listed. The main advantages of the OS are its speed and lightweight nature. In addition, Lubuntu is also one of the most beginner-friendly Linux distributions we’ve ever worked with. This makes it perfect not just for users who are new to crypto mining but also those who are new to the world of Linux.

At its core, Lubuntu is a lightweight version of Ubuntu that features a similar level of flexibility in spite of its small size. Although designed as an operating system for daily use, Lubuntu can be easily configured to serve as a dedicated mining rig. While still being able to perform its original function if necessary. If you’re planning to power a mining rig with Lubuntu, make sure to grab the live version of the operating system. That way, you can run the OS off a CD or USB stick and save some system resources in the process.
Unlike some of the other distros on this list, Lubuntu is free to use for as long as you want, and on as many systems as you want. The downside is that you’ll need to configure everything yourself in order to transform it into an efficient crypto mining management platform. On the bright side, Lubuntu has excellent hardware support so you don’t have to worry about any sort of compatibility issues here. At least for the most part. Issues may arise occasionally with certain configurations, but that’s the case with a lot of operating systems that are not designed specifically for mining.
8. SMOS
- Easy to install and configure
- Innovative control center
- Free to use on single rigs
SMOS is another fairly simple distro for mining that you can use without having to worry about complicated configuration processes. Getting your rig up and running with SMOS only requires a few steps that a lot of users should be able to figure out on their own. But if you’re not sure how to start or are having trouble along the way, you can always refer to the step-by-step guide found on the official website that will hold your hand through the entire process.

Some of the most noteworthy features of SMOS include a remote control fiction, automatically updating mining software, the ability to change BIOS settings with ease, and an innovative control center that’s an absolute joy to use. Tech-savvy users who want to get the most out of their rigs can also take advantage of the advanced overclocking features. Which, among other things, include the ability to overclock multiple GPUs at once. Needless to say, though, this is a delicate process that can harm your hardware if you’re not careful, so it’s probably best to avoid overclocking if you’re not familiar with this technique.
You can download SMOS for free right now and never have to worry about paying if you’re only using a single rig. Anything more than that and the OS will set you back $1/mo per each additional rig. That’s a very fair price as far as we’re concerned. However, it’s worth noting that there doesn’t seem to be a way to pay for the service using credit cards or services like PayPal. Instead, you’ll have to use one of four supported cryptocurrencies (Bitcoin, Litecoin, Ethereum, and Zcash) to pay for the service.
9. Ubuntu
- The most popular Linux distro out there
- Great all-purpose operating system
- Completely free
This one needs very little introduction because pretty much everyone knows about Ubuntu by now. This is the distribution responsible for popularizing Linux in the first place and is still one of the most widely used distros out there. You can read our in-depth Linux facts and statistics article if you want to learn more about Ubuntu’s contributions and rise to fame. But suffice it to say that the operating system became popular for a reason.

Ubuntu is a lot more similar to traditional operating systems than most of the other distros on this list while having a similar level of hardware support. But unlike Windows or MacOS, Ubuntu gives you a lot more opportunities to configure and customize everything to your liking. Now, the fact this isn’t a dedicated Linux distro for cryptocurrency mining means that it’s not necessarily the best choice for large-scale operations. However, Ubuntu’s accessibility makes it ideal for learning how crypto mining works in a familiar environment.
Another obvious advantage of Ubuntu is its freemium nature. Specialized mining distributions usually require you to pay a monthly fee but you don’t have to worry about that with Ubuntu. In addition, the developers over at Canonical are well-known for offering fantastic long-term support that lasts for up to 10 years. That’s 10 years of free updates and security maintenance. Needless to say, that’s quite generous, especially since you don’t have to pay for the operating system in the first place.
10. MMPOS
- Good hardware support, including FPGAs
- Good at handling large-scale mining operations
- Free tier available
Minegate Mining Platform OS, or MMPOS for short, is an Ubuntu-based distro designed with stability in mind. The distribution has good support for all the commonly used GPUs and CPUs along with specialized pieces of hardware like field-programmable gate arrays (FPGAs). An FPGA is essentially a circuit board meant to be configured by the user, as opposed to the manufacturer. You’re probably not using this type of hardware if you’re just starting to mine cryptocurrency, but having this kind of support is very valuable for veteran miners.

An interesting thing to note about MMPOS is that the distro is great at managing multiple miners at once regardless of their hardware. For instance, you can have an AMD-based rig, an Nvidia-based rig and even a rig powered by FPGAs, all running at the same time and managed by MMPOS. Not just that but each rig can also mine a different cryptocurrency. Even better, the operating system also has a Windows version and there’s a unified dashboard that lets you manage Linux and Windows-powered rigs simultaneously.
As I’m sure you can tell by now, MMPOS is a Linux distro created for crypto mining on a large scale. The operating system can easily handle mining farms containing dozens or hundreds of rigs. However, it won’t do it for free. At least not entirely. The pricing system here is a bit convoluted, but basically, you get a certain number of free credits, which let you mine with a small rig without paying anything. If you have a large mining operation you’re going to need to buy additional credits. Prices start at $1.50/mo for 180 credits, which is fairly reasonable considering that’s enough to power 6 GPUs for an entire month. Check out the official website for more information related to the credits system.
Cryptocurrency Mining – Linux vs. Windows
We’ve talked a lot about Linux distros for cryptocurrency mining in this article, but is it even worth switching to Linux if you’re currently a Windows user? After all, you can mine on Windows just as easily as you can on Linux. So are there any benefits or drawbacks to choosing one operating system over the other in the context of crypto mining? The answer is yes, quite a few of both. Let’s go over some of the most important ones.
Variety
Windows and Linux couldn’t be more different in terms of variety. You only have a small selection of Windows versions to choose from and most modern crypto mining software is optimized for Windows 10, with some also working well on Windows 7. With Linux, on the other hand, the world is your oyster. There are distros for gaming, distros for laptops, distros for mining, and anything else you can think of. Although Windows can adapt to fit any purpose, it’s primarily intended for day-to-day use and isn’t nearly as flexible as Linux.
Installation
If you’ve been a Windows user for a while I’m sure you’re well aware that Microsoft’s operating system isn’t the fastest piece of software to get up and running. Things have certainly gotten better since the release of Windows 10 but you can still expect to wait around 30-40 minutes on average for the installation process to complete. That’s not really a big deal if you’re only working with a single mining rig but installing the OS on multiple rigs can definitely be time-consuming. Unless you can install it on all of them at once, of course.
Linux, on the other hand, is extremely fast to install, thanks in no small part to the fact that most distributions take up far less space than Windows. Arch-based distros, for example, are famously lightweight and give you the option of only installing the command-line tool and getting everything else later on at your own pace. Of course, there are larger distros as well but very few come close to the 4.6GB download size of Windows 10.
Configuration
One of the main reasons behind Windows’ massive popularity has to do with its ease of use. As an OS designed for regular day-to-day use, Windows requires very little configuration on your part. There are a lot of settings to play around with and a lot of programs to install, but none of it is mandatory. As a dedicated cryptocurrency miner, however, Windows does require a fair bit of configuration. There are a lot of things that need to be disabled, including constant updates. And you need to install the mining software separately.
If you go with a distro like Ubuntu, you’ll need to install the mining software separately on Linux as well. However, that’s not the case if you go with a specialized mining distro like most of the ones we covered in this article. A distro like that requires little configuration because it’s meant to be used exclusively for mining, so pretty much everything you need comes pre-configured.
Hardware Support
Windows has a slight advantage over Linux in terms of hardware support, though it depends on which distros you’re looking at. Hardware manufacturers tend to spend a lot of time optimizing their products for Windows as the operating system has a much larger userbase than any of its rivals. However, in recent times we’re seeing most manufactures taking the time to optimize for Linux as well and we expect this trend to continue as the OS becomes increasingly more popular. For now, Windows has better hardware support but it’s just a matter of time until Linux catches up.
Final Thoughts
Trying to make a profit by mining cryptocurrency these days is a lot more difficult than it used to be due to the increased competition. Using one or two computers simply won’t cut it anymore, which is why you see so many people setting up extensive mining farms comprised of dozens if not hundreds of rigs. Windows was the OS of choice in the beginning for mining operations of all sizes, but now people seem to be split evenly between Windows and Linux.
Linux has quite a few advantages over Windows, including much smaller image size, a lot more variety, better stability, and also, most of the software available on Linux is open-source. Another big selling point is that you can find a lot of distros designed specifically for crypto mining.
HiveOS and RaveOS are particularly good choices in our opinion, especially if you’re a beginner. We recommend starting with those and working your way down the list in case you need more options. Technically, you can use any Linux distribution for mining cryptocurrency, but you’ll definitely get more out of your rig by using a specialized one.

What is your take on Arch based Linux-manjaro when it comes to crypto mining.
Would like to hear your opinion on that.
I’m surprised Ubuntu wasn’t included on the list, I’ve had good success with it for mining in the past. Also, what’s the reasoning behind includingCryptoLinux and not other popular mining distros like SGMiner or MinerGate?